> _
Digital advertising analytics — Amazon Ads performance tracking
The request for dashboard development services stemmed from the client’s need to improve how businesses monitor and evaluate Amazon advertising performance.
Scattered reports, vendor tools, and manual spreadsheets made trend analysis and ROI measurement difficult. This fragmentation led to inefficient ad spend, missed optimization opportunities, and limited visibility into campaigns. With our bespoke software development services, the client sought a centralized environment to unify data and present it through structured, reliable analytics.
Krasty Soft delivered a web-based analytics platform built through a combination of dashboard development services, BigQuery aggregation, and interactive visualizations. The solution consolidates Amazon Ads data into a single analytical workspace and provides campaign summaries, trend insights, and graphical performance dashboards.
Using Retool low code development practices and Vite.js, the platform offers fast rendering and clear interface components, helping marketers make informed decisions, optimize budgets, and improve campaign outcomes.
React, Python, Retool, Vite.js, BigQuery, AWS
Centralized Analytics Setup and Dashboard Development
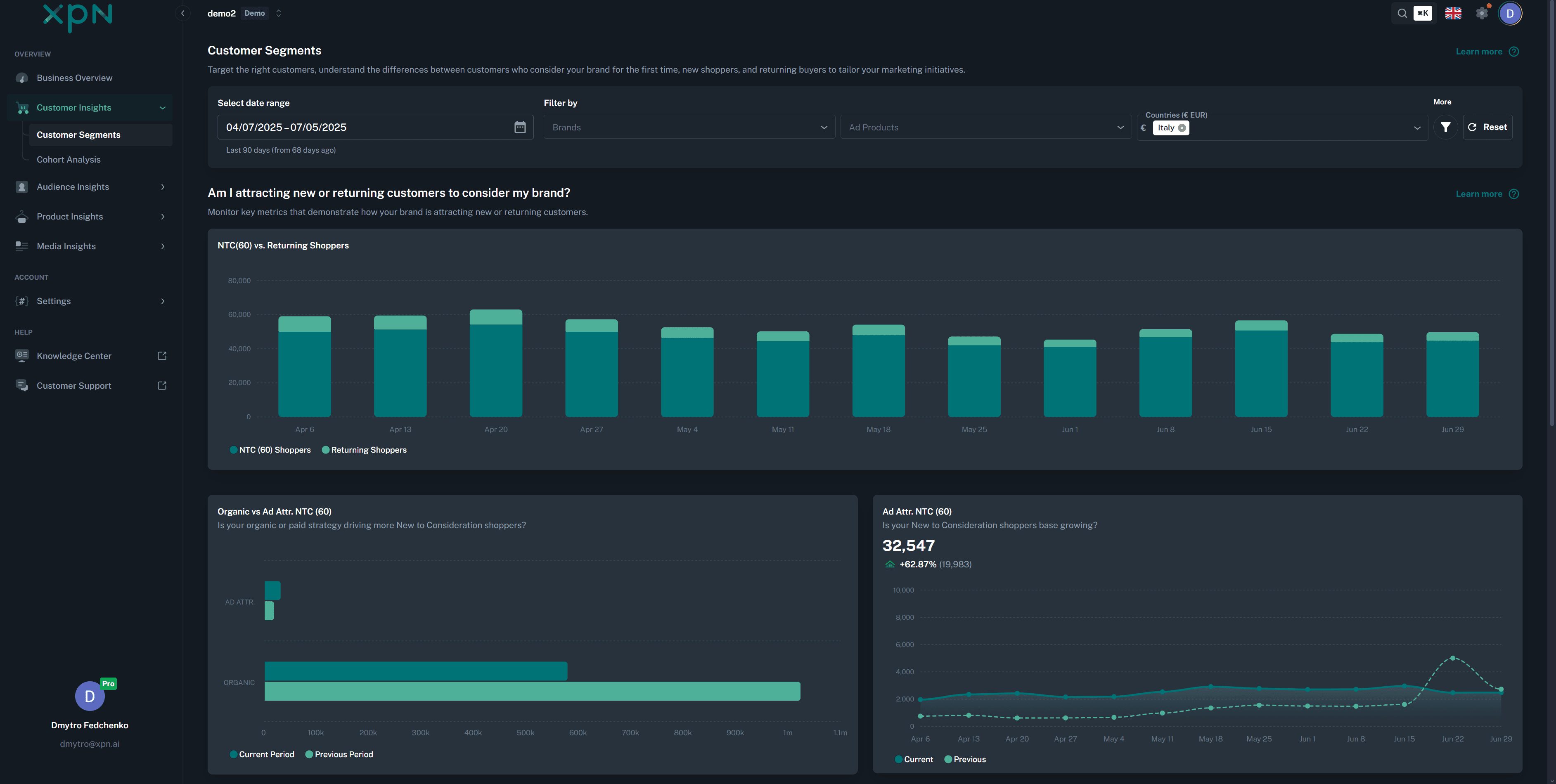
The platform introduced a consolidated analytical workspace that brings scalable data processing together with clear, structured visualizations. Created through our dashboard development services, it replaced fragmented spreadsheets and scattered reports with a reliable, centralized source of truth.
The solution organizes Amazon Ads performance metrics into a unified digital dashboard development setup, giving teams immediate access to campaign data without switching between tools. This improves visibility, simplifies analysis for marketing teams, and improves overall clarity of performance analysis.
Advertising Context and Low-Code Development Approach
Amazon advertising produces large volumes of data — impressions, clicks, conversions, and other performance indicators. Marketers often struggle to interpret these metrics quickly enough to adjust campaigns, making effective dashboard development essential for turning raw data into actionable insights.
To support this workflow, Krasty Soft applied a low code development strategy using Retool for rapid interface iteration. This allowed the team to build and refine dashboard components as new analytical needs emerged, ensuring marketers always had access to relevant insights.
Bespoke Software Development Service in Action
The platform was delivered as a long-term bespoke software development service. It focuses on scalability, clear analytics, and simple everyday operation. React and Vite.js handle the frontend, while BigQuery and AWS process large advertising datasets on the backend. This setup keeps consistent performance.
The architecture provides insights for strategic decisions. Teams can adjust budgets, refine campaigns, and review trends without dealing with unnecessary complexity.
Core Features and Digital Development Dashboard Structure
Designed as an adaptive digital development dashboard, the platform includes a range of tools that help users understand and optimize their Amazon Ads strategy:
- Campaign overview pages with KPIs and performance summaries;
- Graphical dashboards with visual charts that highlight performance patterns;
- General reporting and filtering capabilities;
- BigQuery-powered analytics for fast data queries;
- Flexible dashboard components;
- Retool-based components for reviewing and comparing campaign data.
Approach to Dashboard Development and Marketing Insights
As part of our dashboard development expertise, the solution prioritizes clarity and usability. Visual blocks present metrics in an intuitive interface structure, enabling marketers to digest information quickly. Filtering tools allow users to explore campaign data from different perspectives, making trend analysis straightforward.
Retool’s component-based setup supports low code development so that the interface evolves with advertising requirements and market changes.
Outcomes and Impact of Dashboard Development Services
The platform improved advertising transparency and helped marketing teams make data-driven decisions. Up-to-date metrics enabled rapid optimization, leading to more predictable and efficient ad spending.
Our bespoke software development services enabled measurable improvements across the advertising workflow, resulting in:
- Consolidated access to all Amazon Ads performance data;
- Faster identification of trends and budget inefficiencies;
- Improved ROI tracking through unified analytical tools;
- Clearer decision-making supported by organized campaign insights;
- Scalable architecture delivered through dashboard development services.
This case shows how effective digital dashboard development, combined with scalable data processing, can fundamentally improve how businesses interpret Amazon Ads data and optimize their advertising strategies.


